欢迎来到上海博取仪器有限公司网站!
咨询热线

16621175313

当前位置:首页  >  技术文章  >  北京某区农村污水治理应用案例

北京某区农村污水治理应用案例

更新时间:2024-08-15  |  点击率:370
  随着城市化进程的加速,农村污水治理问题日益凸显,成为影响农村环境和居民生活质量的关键因素。北京某区针对这一问题,实施了一系列创新和有效的污水治理措施,取得了显著成效。
 
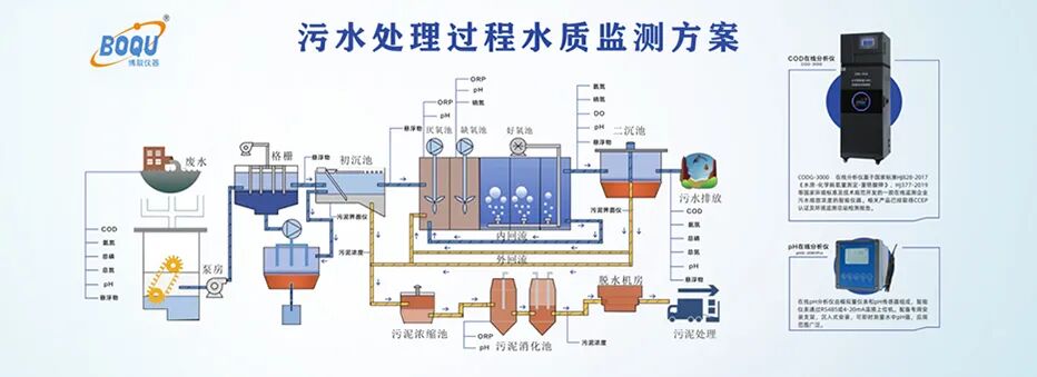
  项目概述: 北京某区的农村污水治理工程是一项系统性工程,旨在通过建设污水收集骨干管线、检查井、提升泵站等基础设施,实现农村污水的有效收集和处理。项目覆盖7个乡镇的104个村庄,服务49833户居民,总人口达169653人。  
图片
  工程建设内容:
 
  1. 污水收集与处理设施:新建污水处理站92座,日处理能力达12750立方米,出水水质符合《水污染物综合排放标准》B类标准。处理后的水用于林地和绿地灌溉,新建引水渠12150米。
 
  2. 污水管网:新建管道总长1111公里,包括不同直径的管道和支户管,设置检查井44053座,排污泵井168座。
 
  3. 化粪池:新建化粪池49833座,确保生活污水的初步处理。  
图片
  技术创新: 上海博取公司为项目提供了多点位、多套在线自动监测系统,实现了对污水处理站运行状态的实时监控,确保水质稳定达标。通过智能化的监测和控制系统,提高了污水处理的效率和可靠性,节约了资源,降低了运营成本。
 
  社会效益: 项目的实施有效消除了农村黑臭水体,显著改善了农村生活环境,提升了居民的生活质量。同时,通过水资源的循环利用,促进了农业的可持续发展,实现了环境保护与经济发展的双赢。
 
  结语:北京某区的农村污水治理项目是一次成功的实践,为其他地区提供了宝贵的经验和借鉴。通过政府、企业和居民的共同努力,我们有信心实现更加绿色、生态、可持续的农村发展。  
图片
Baidu
map